
Končni vodnik za poročanje o storitvah za stranke
Poročila o storitvah za stranke podjetjem pomagajo slediti trendom, identificirati področja za izboljšave in sprejemati premišljene odločitve z zagotavljanjem v...

Poročila o storitvah za stranke nudijo vpogled v delovanje, področja za izboljšave in najboljše oddelke. Redni pregledi zagotavljajo zadovoljstvo in zvestobo strank. LiveAgent ponuja obsežne funkcije poročanja za izboljšanje kakovosti storitev.
Poročila o storitvah za stranke nudijo pregled vseh zahtev za storitve za stranke in povezanih dejavnosti. Nudijo vpogled v to, kako se vaš tim za podporo strankam deluje, kaj je mogoče izboljšati in kateri oddelki se izkazujejo.
Poročila o storitvah za stranke lahko vključujejo, vendar niso omejena na:
Redni pregled poročil je nujno potreben, ko delate s programsko opremo za spletne storitve za stranke. To vam lahko pomaga izboljšati vaše poslovne prakse, proizvode in storitve, ki jih nudite, hkrati pa zagotavlja, da so potrebe in pričakovanja vaših strank izpolnjena.
Razmislite o naslednjem scenariju. Mislite, da vaš tim za podporo strankam odličnih opravlja delo pri obravnavi vstopnic, ker je povprečni čas reševanja vstopnice krajši od 8 minut. Vendar pa, ko si podrobneje ogledате in pregledate ocene agentov, opazite, da so vaši agenti večkrat negativno ocenjeni. To bi lahko nakazovalo, da se hitijo odgovoriti na vsako vstopnico in žrtvujejo kakovost storitve za hitrost. Ker so scenariji, kot je ta, zelo pogosti, je preverjanje poročil o storitvah za stranke nujno – in bi se moralo izvajati redno.
LiveAgent ponuja 11 funkcij poročanja o storitvah za stranke. Oglejte si jih podrobno spodaj.
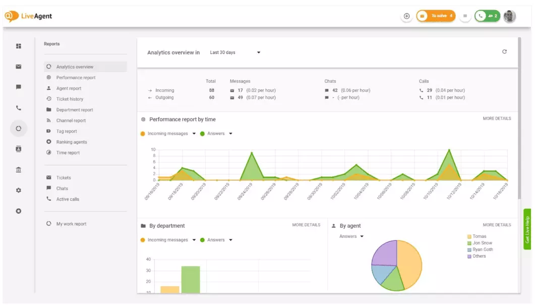
Pregled analitike vam daje popoln pregled vaših prizadevanj za storitve za stranke. Omogoča vam, da vidite statistiko uporabe, poročila o delovanju in ocene zadovoljstva strank. V bistvu vam daje predogled vsakega poročila (poročilo o oznakah, poročilo o kanalih, razvrstitev agentov), ki je na voljo v LiveAgent.

Poročila o delovanju vam lahko dajo dobro predstavo o tem, kako vaši agenti preživljajo svoj čas. Poročila prikazujejo, koliko vstopnic je vsak agent odgovoril na različnih kanalih in kako dolgo so jih odgovarjali. Poleg tega, da nakazujejo produktivnost agentov, lahko poročila o delovanju prikazujejo tudi ocene agentov. Omogočajo vam, da vidite in primerjate delovanje agentov v smislu koristnosti, strokovnosti in hitrosti.

Pregled razvrstitve agentov je popolno poročilo vseh pozitivnih in negativnih ocen agentov. Poročilo je popolno s komentarji strank, datumom prejema ocene in vam celo daje možnost, da se pomaknete na vstopnico, ki jo je agent reševal, ko je prejel oceno.

Poročila o oznakah vam dajejo vpogled v to, katere oznake so najbolj razširjene v vaših vstopnicah za storitve za stranke. Dostop do organiziranega poročila, kot je to, lahko pokaže, s kakšnimi vrstami težav se vaš tim najpogosteje sooča, in tako vam lahko zagotovi dejanja in vam pomaga izboljšati vaš proizvod/storitev.

Oglejte si vse izpolnjene in zamujene SLA iz določenega časovnega obdobja, da zapolnite vrzel med storitvijo, ki jo pričakujete, in storitvijo, ki jo trenutno nudite. Poročila o skladnosti s SLA vam omogočajo, da razvrstite vse SLA po datumu, oddelku in agentu, tako da vidite, kdo se izkazuje pri izpolnjevanju SLA in kdo se mora izboljšati.

Poročila o dnevniku SLA nudijo podrobnejši pregled vseh zamujenih in izpolnjenih SLA iz določenega časovnega obdobja. Dnevniki SLA prikazujejo zahtevnika vstopnice (stranko), ID vstopnice, čas začetka SLA, oddelek, ki mu je bila vstopnica dodeljena, agenta, ki mu je bila vstopnica dodeljena, rok, datum zaprtja in preostali/zamujeni čas SLA.
Vse dnevnike je mogoče izvoziti v datoteko CSV.

Poročilo o razpoložljivosti agentov vam omogoča spremljanje razpoložljivosti vaših agentov za podporo. Oglejte si, kdaj je bil vsak agent na spletu in odgovarja na vstopnice, klepete in klice, ter kako dolgo. Za lažje deljenje je mogoče vse dnevnike razpoložljivosti agentov izvoziti v datoteko CSV.

Poročilo o agentu vam daje celosten pregled vseh dejavnosti agentov, delovnega časa, prodaje, ocen in drugih metrik, kot so povprečni čas klepeta ali povprečni čas prevzema klepeta. Segmentirajte poročila o agentih po datumu, oddelku, kanalu in agentu, da dobite natančen prikaz delovanja vaših ekip.

Poročila o kanalih vam dajejo precej dobro predstavo o tem, katere kanale za podporo uporabljajo vaše stranke največ. Poročila o kanalih nudijo podrobne informacije o vseh dohodnih e-poštah, klicih, živih klepetalih, oddajah obrazcev za stike, obrazcih za povratne informacije, sporočilih na Facebooku, tweetih – in tako naprej.
Poročila o kanalih, kot večina poročil v LiveAgent, je mogoče ogledati v območnem grafikonu, linijskem grafikonu, stolpčnem grafikonu in tortnem grafikonu.

Poročila o oddelkih vam dajejo pregled tega, koliko vstopnic za podporo je vsak oddelek prejel in rešil na različnih komunikacijskih kanalih. Poročilo lahko tudi zagotovi vpogled v to, kako se vsak oddelek deluje v smislu povratnih informacij in ocen strank.

Časovna poročila vam dajejo podrobnejši pregled skupnega števila ur in minut, porabljenega za reševanje vsake vstopnice. V poročilu lahko uporabniki vidijo ID vstopnice in se celo pomaknejo na samo vstopnico, agenta, ki mu je bila vstopnica dodeljena, stranko, ki je zahtevala, datumom, količino časa, ki ga je agent porabil za reševanje vstopnice, obračunani čas in vse dodatne opombe.
Poročilo vam daje možnost uporabe filtrov in iskanja vstopnic od določenih strank ali agentov.

LiveAgent ponuja več kot 180 naprednih funkcij za pomoč, ki vam lahko pomagajo spremljati storitve, ki jih prejemajo vaše stranke. Spodaj smo navedli nekatere od teh funkcij.
Čeprav LiveAgent dobro opravlja delo pri obveščanju vsakič, ko pride nova vstopnica, nekateri ljudje raje prejemajo obvestila v svoji e-pošti. Nastavite obvestila po e-pošti, da boste obveščeni vsakič, ko:
Ali obvestila po e-pošti niso dovolj? Nastavite obvestila Slack. Vsakič, ko je nova vstopnica odprta, rešena ali odgovorjena, boste obveščeni na Slack. Slack vas lahko tudi obvesti, če so bila katera koli pravila avtomatizacije LiveAgent spremenjena, medtem ko ste bili stran od nadzorne plošče.

Kot je že omenjeno, je mogoče poročila LiveAgent izvoziti v datoteke CSV. Poleg tega vam LiveAgent daje možnost izvoza posameznih vstopnic. Izvozi vstopnic vsebujejo status vstopnice, ime stranke, e-pošto, ID vstopnice, ime in ID oddelka, ime in ID agenta, oznake, zadevo, predogled e-pošte, datum ustvarjanja, ID pogovorov in še več.
Na poti brez možnosti prijave v LiveAgent, vendar morate preveriti napredek določene vstopnice? Prosite svoje agente, da vam pošljejo URL zgodovine vstopnic na spletu. Brez omogočene avtentifikacije lahko preberete zgodovino vstopnic na spletu s preprostim klikom na povezavo, ki vam je bila poslana.

URL zgodovine vstopnic na spletu je priljubljen med uradniki za uspeh strank. To je popolno orodje za spremljanje pomembnih vstopnic od VIP strank med počitnicami v tropih.
LiveAgent zagotavlja prostor za shranjevanje neomejenih posnetkov klicev. Če želite spremljati kakovost odgovorov svojih agentov, to lahko storite s poslušanjem predvajanja vsakega klica.
Želite videti, kako vaši agenti obravnavajo vstopnice v realnem času? Uporabite pregled klepetalnih, da opazujete, kako vaši agenti pomagajo strankam v živem klepetu.

LiveAgent se lahko podvoji kot orodje za poslušanje družbenih omrežij. Naša integracija Twitter vam omogoča sledenje in spremljanje določenih ključnih besed. Na primer, če se odločite slediti besedi LiveAgent, bo vsakič, ko jo nekdo uporabi v tweetu (ne glede na to, ali je omenjen/označen z @ ali #), tweet samodejno pretvorjen v vstopnico in pridobljen v vašo nadzorno ploščo. To vam daje priložnost, da spremljate, kaj vaše stranke pravijo o vašem podjetju posredno. Imeti te vrste vpoglede vam bo dalo priložnost, da izboljšate svoj proizvod in svojo storitev.
Merila in lestvice vam dajejo predstavo o tem, kako se vaši agenti za storitve za stranke delujejo v primerjavi med seboj. Omogoča vam, da vidite, kako dolgo so bili vaši agenti na spletu, koliko sporočil so odgovorili in kdo je prejel največ pozitivnih ocen na dan.

Podatke je mogoče ogledati za:
Povratne informacije in predlogi vam omogočajo zbiranje novih idej in povratnih informacij za prihodnji razvoj. Dovolite svojim strankam, da razpravljajo o svojih idejah v vašem forumu skupnosti, in ugotovite, kaj jim je res pomembno.
LiveAgent se integrira z več kot 40 aplikacijami tretjih oseb, vključno s programsko opremo za zadovoljstvo strank. Odličen primer te programske opreme je Nicereply, ki vam omogoča zbiranje povratnih informacij strank prek NPS, CES in CSAT anket.
Integrirajte jih s klepetom v živo LiveAgent in postavite povezave do anket v svojo e-pošto, da vaše stranke vedno ocenijo odgovore svojih agentov.
Glavna prednost rednega ali mesečnega pregleda poročil o storitvah za stranke in analitike je, da vidite, kaj se dobro počne in kaj se mora izboljšati. Na primer, lahko opazite, da prejemete več živih klepetalnih kot telefonskih klicev, zato morate bolje prerazporediti svoje vire (agente), da se ujemajo z dohodnimi količinami vstopnic za vsak komunikacijski kanal.
Poleg tega lahko pregled teh poročil zagotovi tudi vpogled v to, kateri agenti potrebujejo dodatno usposabljanje. Če opazite, da določeni agenti nenehno prejemajo negativne povratne informacije od strank, medtem ko se drugi agenti nenehno izkazujejo, bi to lahko nakazovalo, da niso prejeli dovolj usposabljanja ali ne uporabljajo najboljših praks pri pogovoru s strankami.
Pregled poročil o storitvah za stranke vam lahko pomaga zapolniti vrzel med tem, kaj se pričakuje in kaj se zagotavlja. Ko identificirate te vrzeli in se izboljšate, bodo vaše stranke to zagotovo opazile. Ko se storitve izboljšajo, se izboljša tudi zadovoljstvo strank, in z njim pride veliko prednosti.
Obstoječe stranke kupujejo pogosteje, porabijo več denarja in so bolj verjetno, da bodo vaše podjetje priporočile drugim – tako na spletu kot osebno prek besednega prenosa.
Boljša je storitev, bolj so zadovoljne vaše obstoječe stranke. Bolj so zadovoljne, bolj verjetno je, da bodo vaše podjetje priporočile drugim, kar pomeni več strank in več nakupov. V bistvu je to neskončen cikel. Zato bi se morali nenehno truditi za izboljšave, kar lahko storite s pregledom vseh statistik uporabe v svoji nadzorni plošči LiveAgent.
Poročila o storitvah za stranke nudijo pregled vseh zahtev za storitve za stranke in povezanih dejavnosti. Nudijo vpogled v to, kako se vaš tim za podporo strankam deluje, kaj je mogoče izboljšati in kateri oddelki se izkazujejo.
Redni pregled poročil vam pomaga izboljšati vaše poslovne prakse, proizvode in storitve, ki jih nudite, hkrati pa zagotavlja, da so potrebe in pričakovanja vaših strank izpolnjena. Poročila lahko razkrijejo pomembne vpoglede, na primer ali agenti žrtvujejo kakovost za hitrost.
LiveAgent ponuja 11 funkcij poročanja o storitvah za stranke, vključno s pregledom analitike, poročili o delovanju, razvrstitvijo agentov, poročili o oznakah, poročili o skladnosti s SLA, poročili o dnevniku SLA, razpoložljivostjo agentov, poročili o agentih, poročili o kanalih, poročili o oddelkih in časovnimi poročili.
Koristi vključujejo izboljšanje kakovosti storitev, povečanje zadovoljstva strank, prepoznavanje potreb za usposabljanje, optimizacijo dodelitve virov in na koncu povečanje prodaje z boljšimi izkušnjami strank.
Odkrijte zmogljive funkcije LiveAgent, ki poenostavljajo komunikacijo, povečujejo učinkovitost in povečujejo zadovoljstvo strank.

Poročila o storitvah za stranke podjetjem pomagajo slediti trendom, identificirati področja za izboljšave in sprejemati premišljene odločitve z zagotavljanjem v...

Izboljšajte storitev za stranke s celovitim kontrolnim seznamom za oceno, ki se osredotoča na postavljanje pričakovanj, spremljanje komunikacije, analizo povrat...

Izboljšajte storitve za stranke s predlogami LiveAgent za zapiranje/zaustavitev stikov v klicnem centru. Te prilagodljive predloge e-pošte pomagajo razložiti za...